JavaEE擅长的就是企业级应用,作为一个Java程序员,如果想自己徒手撸一个ERP、WMS之类的系统还是有一点挑战的,不过今天松哥要给大家介绍几款牛逼的基于Vue.js的后台管理控制面板,掌握这几款管理面板,差不多就可以单枪匹马去接私活了!
vue-element-admin
vue-element-admin,GitHub star 数 29362
地址:https://github.com/PanJiaChen/vue-element-admin
vue-element-admin 是一个后台集成解决方案,它基于 vue 和 element。它使用了最新的前端技术栈,内置了 i18 国际化解决方案,动态路由,权限验证,提炼了典型的业务模型,提供了丰富的功能组件,它可以帮助你快速搭建企业级中后台产品原型。相信不管你的需求是什么,本项目都能帮助到你。
效果图如下:
iview-admin
iview-admin ,GitHub star 数 11291
地址:https://github.com/iview/iview-admin
iView-admin是iView生态中的成员之一,是一套采用前后端分离开发模式,基于Vue的后台管理系统前端解决方案。iView-admin2.0脱离1.x版本进行重构,换用Webpack4.0 + Vue-cli3.0作为基本开发环境。内置了开发后台管理系统常用的逻辑功能,和开箱即用的业务组件,旨在让开发者能够以最小的成本开发后台管理系统,降低开发量。
效果图如下:
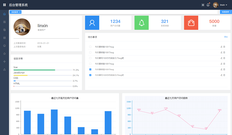
vue-manage-system
vue-manage-system,GitHub star 数 6660
地址:https://github.com/lin-xin/vue-manage-system
基于Vue.js 2.x系列 + Element UI 的后台管理系统解决方案。该方案作为一套多功能的后台框架模板,适用于绝大部分的后台管理系统(Web Management System)开发。基于vue.js,使用vue-cli@3.2.3脚手架快速生成项目目录,引用Element UI组件库,方便开发快速简洁好看的组件。分离颜色样式,支持手动切换主题色,而且很方便使用自定义主题色。
效果图:
vue2-manage
vue2-manage,GitHub star 数 5889
地址:https://github.com/bailicangdu/vue2-manage
此项目是 vue + element-ui 构建的后台管理系统,是后台项目node-elm 的管理系统,所有的数据都是从服务器实时获取的真实数据,具有真实的注册、登陆、管理数据、权限验证等功能。
效果图如下:
d2-admin
d2-admin,GitHub star 数 4582
地址:https://github.com/d2-projects/d2-admin
D2Admin 是一个完全开源免费的企业中后台产品前端集成方案,使用最新的前端技术栈,已经做好大部分项目前期准备工作,并且带有大量示例代码,助力管理系统敏捷开发。
效果图如下:
vue-framework-wz
vue-framework-wz,GitHub star 数 2619
地址:https://github.com/herozhou/vue-framework-wz
本项目是后台管理框架,集成了权限管理、登录功能、UI组件、七牛上传等功能,可以直接使用,所有数据请求都是用了mockjs模拟。在需要请求外部api时请移除mock文件。
效果图:
不知道这6款面板有没有你常用的呢?欢迎留言说说你常用的前端框架。
———— e n d ————

关注公众号牧码小子,后台回复 Java ,领取松哥为你精心准备的Java干货! 
往期文章一览













还没有评论,来说两句吧...